
起量 精准 高质量,我们会最大化的起量提高数量的同时,保证甲方的需求,提高甲方的转化率。合作的底层逻辑,就是解决问题。
否则就是垃圾,不限行业的广告投放,稳定消耗的起量,优化降低成本,终端盘口的渠道太杂,效果不好,找我们解决。
只做全球最硬的谷歌帐户 差距有多大 对比就知道,只做难度最大的行业,别人解决不了的流量,我们能才是我们的价值
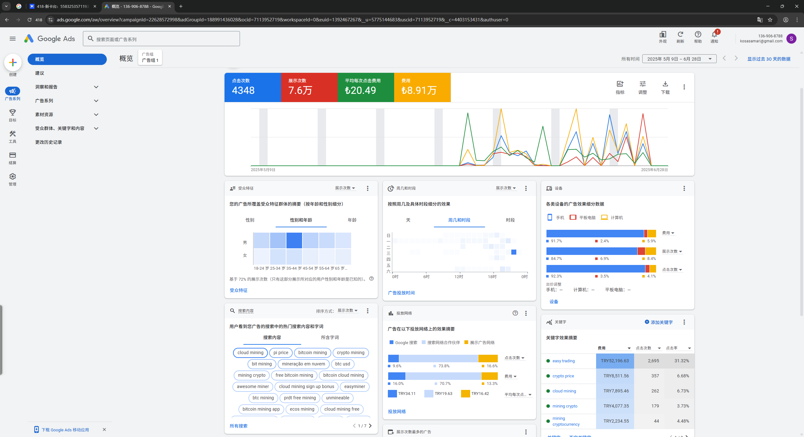
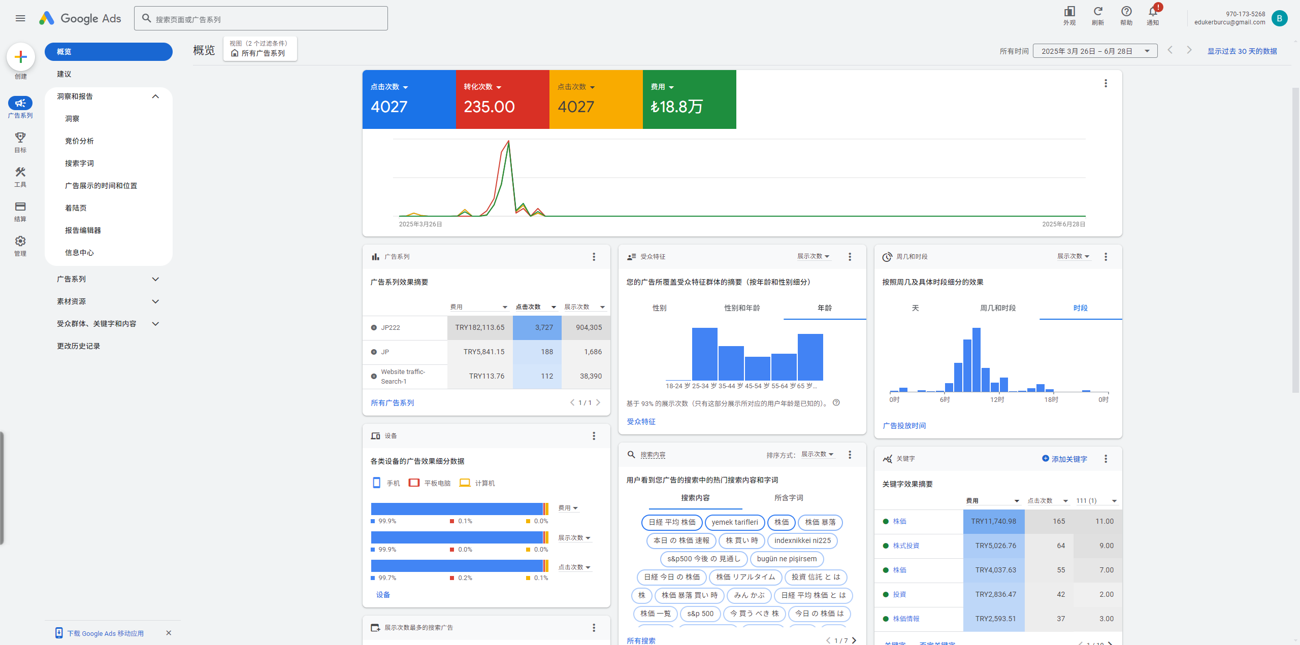
1个户跑起来 1天就可以 破10000刀
稳定 高消耗 高起量 成本降低50%
优势:无需担心广告过审问题 我们包过审
劣势:不需要担心过审问题和挂户问题
包不限额
所有的基础都是基于投放广告不限制消耗,不需要担心跑不出去。
特点:可跑全球所有灰量
优势:可解封 可解所有业务验证
特点:可跑全球大部分灰量
优势:不限额消费起量
特点:可跑全球大部分行业
优势:适合跑所有高要求广告
特点 : 支持所有谷歌展示广告
优势 :流量覆盖面广,效果好
3000+ 全球各国 盘口 终端 甲方 私域 各种老板
100人+代投团队基地
100人+全球外围团队
10人+广告资源团队
10人+流量测试团队
从制定推广流程、开通账户到投放管理再到效果评估最后进行持续优化,您将享受到一站式服务。强大的数据网络和经验丰富的账户投放经理,将您的广告精准投放至目标客户群,您只需要查看数据报表即可。
我们开户、制作广告物料、上传物料保证均在三个小时左右完成。安排过审后平台审核完毕后即可开始推广。
会的。我们商务会跟您洽谈合作,并制定一份专业的代投方案,我们代运营每天都会给您一份昨天的广告数据,并且每天的数据都会详细记录下来给您,为您的决策提供数据支撑。
可以的!但是我们很少有客户会因为我们的问题退款,通常都是终端维护或别的原因,我们会再当天15分钟内退款到账
不需要试错
真正有实力
才值得客户信任